Ratings & Reviews performance provides an overview of what users think of your app. Here are the key metrics to help you identify how your app is rated by users and how successful is your review management strategy.
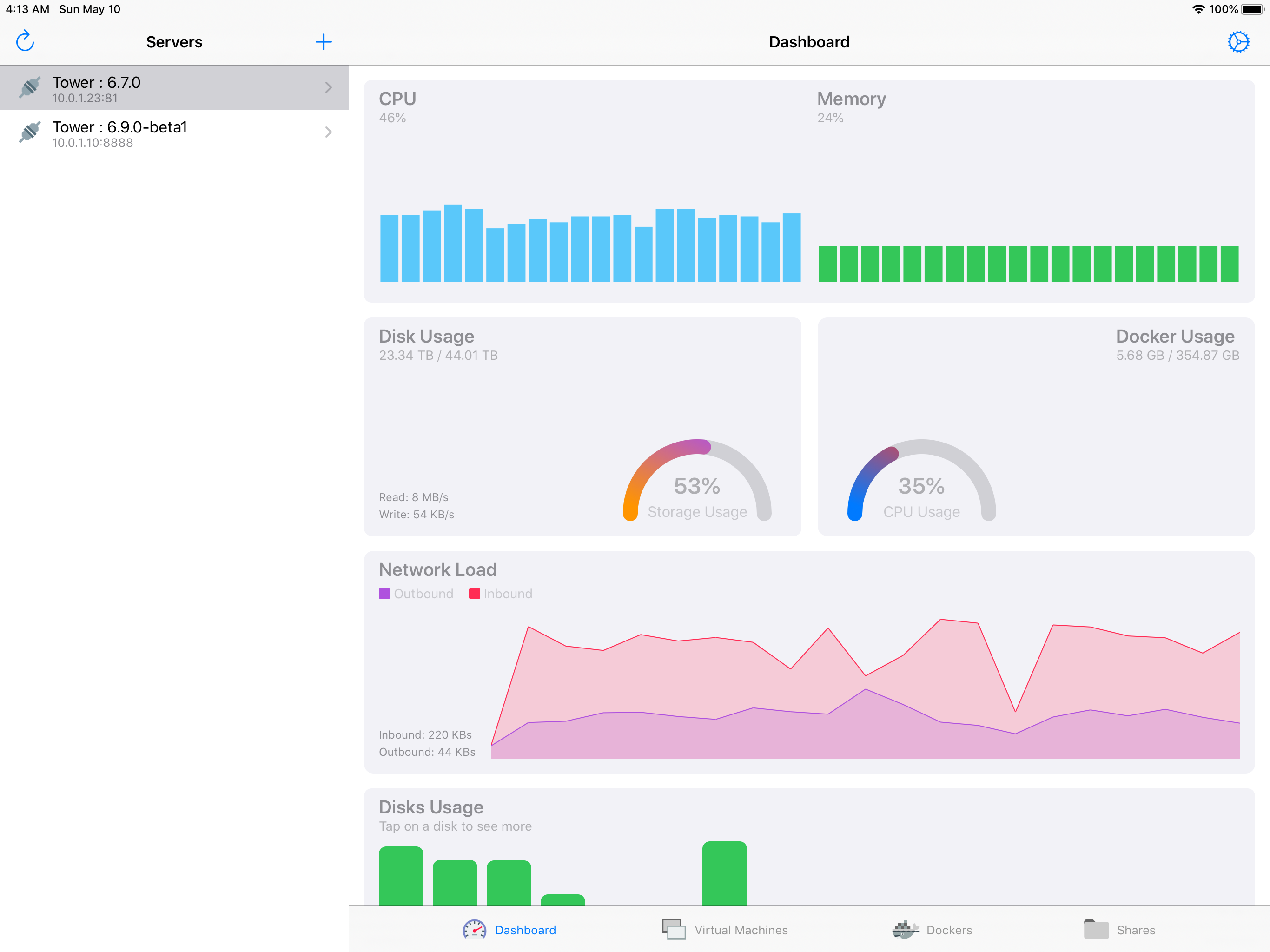
With Supervisor you will gain the power to control your Unraid server from your phone. Using this powerful tool you can now easily use Unraid on a phone without the non-mobile friendly web dashboard. Supervisor includes the following wonderful features: - Monitor system information. - View cpu information at a thread level. - Start and stop array. - Start, stop, and restart virtual machines. - Start, stop, and restart dockers. - View, edit, download, upload files from your array shares. - Start and stop a parity check in addition view current and past parity checks. - Reboot and shutdown the server. - View disk information including smart data, temperature, read, write and error counts - Access via SSL Unraid: 6.5.3+ required.
